- Přehledy IS
- APS (20)
- BPM - procesní řízení (22)
- Cloud computing (IaaS) (10)
- Cloud computing (SaaS) (33)
- CRM (51)
- DMS/ECM - správa dokumentů (20)
- EAM (17)
- Ekonomické systémy (68)
- ERP (79)
- HRM (27)
- ITSM (6)
- MES (32)
- Řízení výroby (36)
- WMS (29)
- Dodavatelé IT slueb a řeení
- Datová centra (25)
- Dodavatelé CAD/CAM/PLM/BIM... (39)
- Dodavatelé CRM (33)
- Dodavatelé DW-BI (50)
- Dodavatelé ERP (71)
- Informační bezpečnost (50)
- IT řeení pro logistiku (45)
- IT řeení pro stavebnictví (26)
- Řeení pro veřejný a státní sektor (27)
Tematické sekce
ERP systémy
CRM systémy
Plánování a řízení výroby
AI a Business Intelligence
DMS/ECM - Správa dokumentů
HRM/HCM - Řízení lidských zdrojů
EAM/CMMS - Správa majetku a údrby
Účetní a ekonomické systémy
ITSM (ITIL) - Řízení IT
Cloud a virtualizace IT
IT Security
Logistika, řízení skladů, WMS
IT právo
GIS - geografické informační systémy
Projektové řízení
Trendy ICT
E-commerce B2B/B2C
CAD/CAM/CAE/PLM/3D tiskBranové sekce
![]() | |
| Přihlaste se k odběru newsletteru SystemNEWS, který kadý týden přináí výběr článků z oblasti podnikové informatiky | |
![]() | |
Partneři webu
Aktuality -> Podnikové aplikace a sluby - 24. 2. 2026 - redakce
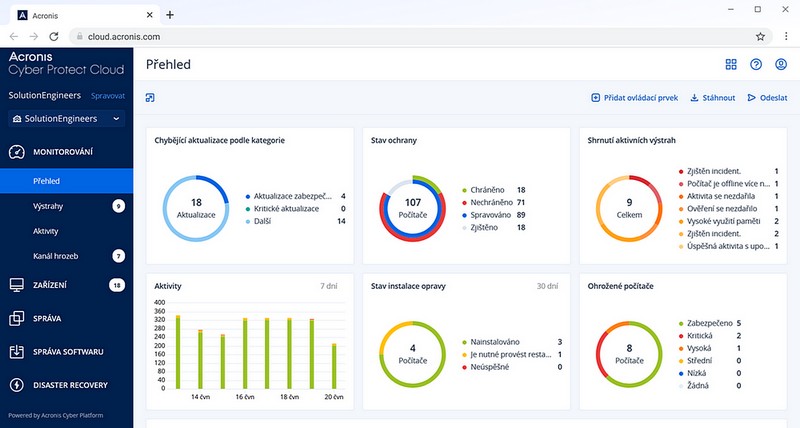
Acronis vylepil Cyber Protect Cloud o reporty testů obnovy a dalí nové funkce
Acronis přidal do své platformy Acronis Cyber Protect Cloud nové funkce a různá vylepení, která umoňují MSP poskytovatelům nabízet zákazníkům efektivnějí sluby v oblasti zajitění kybernetické bezpečnosti. Aktuálně jde zejména o vylepení řeení pro disaster recovery o automatizovaný reporting s výsledky testů obnovy, dále o zefektivnění nákladů na cloudová úloitě díky deduplikaci a celkově o zjednoduení správy uivatelů.

Nová verze Acronis Cyber Protect Cloud se zaměřuje na kadodenní výzvy MSP poskytovatelů, jako jsou garance připravenosti na obnovu po havárii poskytované zákazníkům, zkrácení času stráveného přepínáním mezi zákazníky při záplatování, zefektivnění vzdálené podpory a zjednoduení správy přístupu uivatelů. Nové funkce pomáhají standardizovat operace napříč portfoliem zákazníků, a přitom zachovat flexibilitu tam, kde je to důleité.
Agenda IT administrátorů v prostředí MSP je rok od roku komplexnějí s tím, jak se kybernetické útoky stávají sofistikovanějí a regulatorní poadavky náročnějí," řekl těpán Bínek, manaer prodeje cloudových řeení Acronis ve společnosti ZEBRA SYSTEMS. Nejnovějí aktualizace se ve velké míře věnuje právě zjednoduení práce administrátorů, co ve finále vede k celkovému zvýení kvality slueb a úrovně zabezpečení zákazníků.Mezi klíčová vylepení nové verze patří:
Disaster Recovery: Automatizované PDF reporty s výsledky testů obnovy
Reporty ve formátu PDF s výsledky automatizovaných testů obnovy, včetně důkazu ve formě screenshotů. Report pomáhá zákazníkům a auditorům prokázat připravenost na obnovu po havárii a je přístupný přímo z widgetu na ovládacím panelu.
Vzdálená správa (RMM): Hodnocení zranitelností a záplatování na úrovni partnera
Správa hodnocení zranitelností a patch management pro vechny zákazníky z jedné obrazovky na úrovni partnera. To poskytuje centralizovaný přehled o zjitěných zranitelnostech a dostupných záplatách, a zároveň redukuje přepínání mezi zákazníky a zajiuje konzistentní dodrování standardů.
Správa uivatelů: Provisioning uivatelů s vyuitím SAML
Automatický provisioning a aktualizace uivatelských účtů při prvním přihláení s vyuitím bezpečnostního standardu SAML. Vytváření a aktualizace uivatelů probíhá na vyádání na základě identifikačních prohláení, co sniuje manuální správu účtů a vyuívá poskytovatele identit jako důvěryhodný uivatelský zdroj.
Zálohování: Deduplikace v archivu Microsoft 365 a Google Workspace
Deduplikace v archivu sniuje velikost úloitě pro nově zálohovaná data ze SharePoint, Teams a na disku tím, e během kadého cyklu zálohování odstraňuje duplicitní obsah. Sniuje náklady zákazníkům platící za objem dat a jejich celkovou datovou stopu. Tuto funkci lze konfigurovat pro kadého zákazníka a kadý typ dat a nemění ji dříve vytvořené zálohy.
IT Systems podporuje
Formulář pro přidání akce










